Визуализация
Оркестратор 1С делает инфраструктуру и события в 1С понятными и наглядными.
Возможности
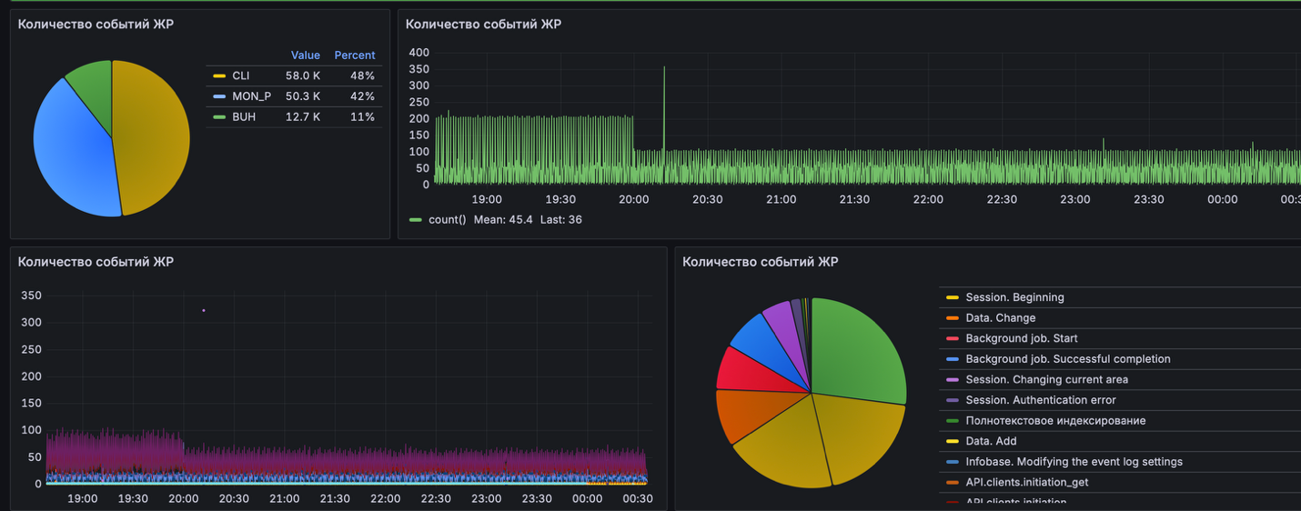
- Просмотр событий и показателей в графическом виде через Grafana
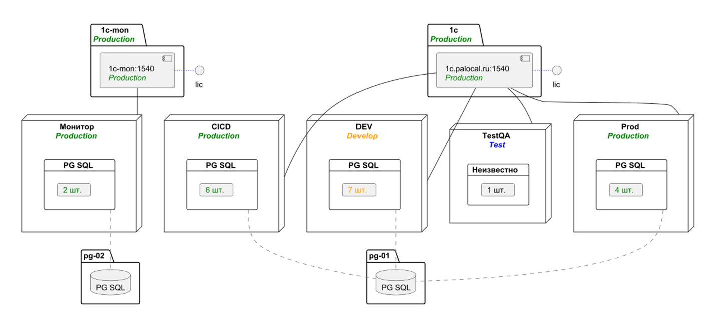
- Автоматическое построение топологии ИТ-ландшафта 1С внутри Оркестратора (на базе plantUML)
- Формирование агрегационных отчётов по ключевым метрикам и событиям
- Быстрый анализ ситуации: графики и дашборды вместо «сырых» логов
- Принятие решений на фактах: наглядные отчёты и тенденции для планирования и оптимизации
- Удобство для команды: единый источник правдивой информации для ИТ и бизнеса
Оркестратор превращает данные о работе 1С в ясную визуальную картину, на основе которой легко управлять и контролировать инфраструктуру.



